Product

Monitor and optimize your battery system in real time.

PyMox visualizes live energy flows and gives you strategy controls for smarter energy decisions.

Move from reactive troubleshooting to proactive control with one clear product surface for monitoring, planning, and optimization.

Illustration showing product-level energy flow between sources, battery, grid, and loads.

What is PyMox?

PyMox is a dashboard, monitoring, and control layer for battery-centered energy systems.

It covers battery, solar, grid, and mixed DC/AC setups with clear visibility and automation-ready controls.

Instead of splitting insight across disconnected tools, PyMox keeps operations and strategy in one place so decisions stay consistent.

Key features

Built for operators who need visibility and control without guesswork.

Live energy flow graph

See where power comes from and where it goes.

Follow each flow step from source to load without guessing.

Battery state and health tracking

Track SOC, charging behavior, and capacity trends.

Spot battery stress early and protect long-term runtime.

Grid import and export visibility

Monitor grid pull, export moments, and limits.

Make informed decisions around tariffs, caps, and events.

Solar, alternator, and charger inputs

Combine charging sources with clear priority control.

Coordinate sources in one model instead of manual switching.

Strategy modes

Switch between peak shaving, island mode, and more.

Choose the behavior that matches your location and constraints.

Alerts and thresholds

Get warnings for low SOC, overload, and charger issues.

Turn threshold breaches into actions before uptime is affected.

History and analytics

Review day, week, and month energy performance.

Compare trends and evaluate strategy changes over time.

Automation-ready

Connect APIs, webhooks, and external integrations.

Use your own automations while keeping PyMox as the control center.

Strategy modes

PyMox applies a clear priority model so system behavior stays predictable.

Diagram illustrating strategy priority order from solar to battery and grid.

Configurable settings

  • Peak shaving toggle
  • Island or off-grid priority mode
  • Charge-when-connected behavior
  • Minimum SOC reserve threshold
  • Import and export limits

Typical outcomes

  • Reduce grid spikes during peak tariffs
  • Stay within campsite power limits
  • Protect reserve for overnight loads
  • Maximize local solar self-consumption

Screenshots and walkthrough

A quick product tour of the core views users rely on every day.

Each view turns raw telemetry into actionable insight so you can protect reserve, reduce grid costs, and improve system reliability.

The screenshots below are paired with practical interpretation so operators can move from viewing data to making concrete control decisions.

PyMox battery outlook dashboard for an off-grid setup with forecast chart, top generators, and top consumers.

Off-grid battery outlook dashboard

This view explains if your current reserve strategy can survive the forecast window and which loads are most responsible for battery depletion.

  • See when reserve is expected to be reached so you can act before critical hours.
  • Identify the top generators and consumers driving your projected uptime.
  • Validate whether your current assumptions are conservative enough for off-grid operation.
PyMox battery outlook dashboard for a grid-connected system with reserve threshold, forecast chart, and load analysis.

Grid-connected battery outlook dashboard

For grid-connected systems, this panel clarifies how much performance depends on the grid versus local generation and storage behavior.

  • Compare solar and grid contribution at a glance to understand true dependency.
  • Check reserve threshold behavior against real load patterns and confidence levels.
  • Spot avoidable losses that erode battery efficiency over the planning horizon.
PyMox daily energy balance chart showing solar generation, consumption, and net energy by day.

Daily energy balance chart

This chart gives a clean day-by-day balance between production and demand, making trend changes visible before they become operational issues.

  • Track daily shifts in generation, consumption, and net energy in one timeline.
  • Detect drift in demand or production early instead of relying on weekly averages.
  • Measure the impact of strategy changes after load scheduling or hardware updates.
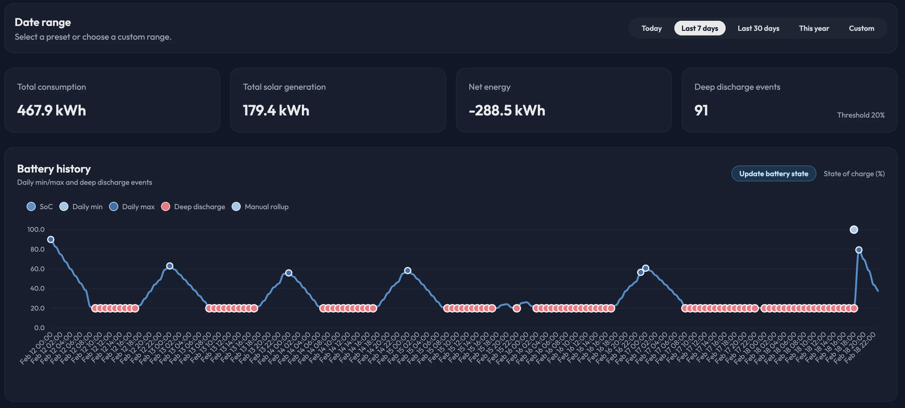
PyMox battery history chart with state of charge, daily min and max levels, and deep discharge events.

Battery history and deep discharge chart

Battery history exposes how hard the system cycles in practice, so you can protect battery health while keeping enough usable capacity.

  • Review SoC volatility and daily min/max behavior across the selected period.
  • Quantify deep-discharge frequency to evaluate long-term stress on the battery bank.
  • Tune reserve policy and charging windows to reduce avoidable degradation.

Integrations and compatibility

Designed to integrate with common inverter and charger setups.

Illustration showing PyMox compatibility with inverter, charger, API, and webhook ecosystems.
Victron-style inverter and charger setups
Hybrid inverter and battery systems
Shore power and campsite connections
Solar MPPT and alternator charging inputs

Who PyMox is for

Explore detailed scenarios on the use-cases page.

Built in public

PyMox is developed in the open with a transparent roadmap and regular updates.

Start optimizing your energy system today.

Start with a clear baseline, apply strategy, and keep improving performance as your system evolves.